Prometheus Grafana – Supervision des serveurs
Prometheus est un système de surveillance de performance open source qui collecte des données de performance à partir de différentes sources et les stocke dans une base de données en mémoire. Il permet de surveiller l’état et les performances de différents systèmes en temps réel, en collectant des données de métriques telles que la charge de CPU, la mémoire utilisée et les taux d’erreur.
Grafana est un outil de visualisation de données open source qui peut être utilisé avec de nombreuses sources de données différentes, y compris Prometheus. Il permet de créer des graphiques et des tableaux de bord pour visualiser et analyser les données de performance de différents systèmes de manière facile et intuitive.
Monitoring
Cet article est une reproduction du tutoriel Prometheus Grafana – Superviser vos serveurs du 22 août 2025 rédigé par Kévin
Prometheus est un outil qui collecte et stocke des métriques à intervalles réguliers afin de superviser les performances et l’état des systèmes. Grafana est un autre outil qui permet de visualiser et d’analyser ces métriques à travers des tableaux de bord interactifs.
- Ajout d’un nouveau serveur monitoring sous la machine virtuelle debian 13 (vm-debian13-02)
- Il héberge la solution de supervision : Prometheus, Grafana etc…
- La solution sera déployée à l’aide de Docker (tutoriel installation) afin de simplifier son implémentation et ses futures mises à jour.
- Ajout d’exporters (sortes d’agents) sur les serveurs à superviser
- node_exporter : Met à disposition les métriques système d’un serveur. Il sera installé en tant que service systemd, afin d’éviter l’installation de Docker sur des serveurs n’en ayant pas l’utilité.
- cAdvisor : Met à disposition les métriques des containers. Il sera déployé en tant que container en utilisant l’hôte Docker déjà présent.
Déployer Prometheus et Grafana
Création répertoire monitoring
1
sudo mkdir /monitoring
Création fichier /monitoring/docker-compose.yml
1
2
3
4
5
6
7
8
9
10
11
12
13
14
15
16
17
18
19
20
21
22
23
24
25
26
27
28
29
30
31
32
33
34
35
36
37
38
39
40
41
42
43
44
45
services:
prometheus:
image: prom/prometheus:latest
container_name: prometheus
command:
- "--config.file=/etc/prometheus/prometheus.yml"
- "--web.config.file=/etc/prometheus/web.yml"
- "--storage.tsdb.retention.time=30d" # Prometheus data retention period (default: 15d)
- "--web.external-url=http://ip_or_servername:9090" # Change this value, Prometheus external web URL (default: "")
ports:
- "9090:9090"
volumes:
- ./prometheus/prometheus.yml:/etc/prometheus/prometheus.yml:ro
- ./prometheus/rules:/etc/prometheus/rules:ro
- ./prometheus/web.yml:/etc/prometheus/web.yml:ro
- prometheus-data:/prometheus
restart: unless-stopped
grafana:
image: grafana/grafana:latest
container_name: grafana
ports:
- "3000:3000"
environment:
- GF_SECURITY_ADMIN_USER=admin # Grafana default admin username
- GF_SECURITY_ADMIN_PASSWORD=Ch@ngeThisPassw0rd # Change this value, Grafana default admin password
volumes:
- grafana-storage:/var/lib/grafana
restart: unless-stopped
cadvisor:
image: gcr.io/cadvisor/cadvisor:latest
container_name: cadvisor
ports:
- "8080:8080"
volumes:
- /:/rootfs:ro
- /var/run:/var/run:ro
- /sys:/sys:ro
- /var/lib/docker/:/var/lib/docker:ro
restart: unless-stopped
volumes:
prometheus-data:
grafana-storage:
Important :
--storage.tsdb.retention.time: Durée de rétention des données (par défaut : 15 jours).--web.external-url: Url à laquelle Prometheus sera accessible depuis un navigateur client.--GF_SECURITY_ADMIN_USER: Utilisateur admin de Grafana.--GF_SECURITY_ADMIN_PASSWORD: Mot de passe de l’admin de Grafana, à définir
Créer les répertoires de configuration pour Prometheus
1
2
sudo mkdir /monitoring/prometheus
sudo mkdir /monitoring/prometheus/rules
Créer un mot de passe pour sécuriser l’API de Prometheus
Installer python3-bcrypt
1
sudo apt install -y python3-bcrypt
Générer le hash du mot de passe de l’utilisateur admin de Prometheus :
1
2
python3 -c \
"import getpass, bcrypt; pwd=getpass.getpass('Password:'); print(bcrypt.hashpw(pwd.encode(), bcrypt.gensalt()).decode())"
Créer un fichier de configuration pour l’API de Prometheus
1
sudo nano /monitoring/prometheus/web.yml
Ajouter
1
2
basic_auth_users:
admin: $2b$12$gdLNi3sJ2CU...
Remplacer $2b$12… par le hash du mot de passe généré précédemment.
Créer un fichier pour la configuration générale de Prometheus
Le fichier de configuration de Prometheus contient une liste de jobs. Chaque job contient une liste de targets à cibler.
1
sudo nano /monitoring/prometheus/prometheus.yml
Ajouter
1
2
3
4
5
6
7
8
9
10
11
12
13
14
15
16
17
18
19
20
global:
scrape_interval: 15s
evaluation_interval: 15s
rule_files:
- "/etc/prometheus/rules/*.yml"
scrape_configs:
- job_name: 'prometheus'
basic_auth:
username: admin
password: Mot_passe_admin
static_configs:
- targets:
- 'localhost:9090'
- job_name: 'cadvisor'
static_configs:
- targets:
- 'cadvisor:8080'
password: Mot_passe_admin, le mot de passe de l’admin Prometheus en clair (non haché).
La configuration comporte 2 jobs :
- prometheus : Pour récolter les métriques des serveurs Prometheus.
- cadvisor : Pour récolter les métriques des containers sur les serveurs Docker. Le nom de serveur cadvisor fait référence au nom du service de même nom défini dans le fichier docker-compose.yml.
Déployer Prometheus et Grafana
Se déplacer dans le répertoire contenant le fichier docker-compose.yml
1
cd /monitoring
Lancer le déploiement
1
docker compose up -d
Vérifier l’état des containers
1
docker compose ps
L’état de chaque container doit être Up.
1
2
3
4
NAME IMAGE COMMAND SERVICE CREATED STATUS PORTS
cadvisor gcr.io/cadvisor/cadvisor:latest "/usr/bin/cadvisor -…" cadvisor About a minute ago Up About a minute (healthy) 0.0.0.0:8080->8080/tcp, [::]:8080->8080/tcp
grafana grafana/grafana:latest "/run.sh" grafana About a minute ago Up About a minute 0.0.0.0:3000->3000/tcp, [::]:3000->3000/tcp
prometheus prom/prometheus:latest "/bin/prometheus --c…" prometheus About a minute ago Up About a minute 0.0.0.0:9090->9090/tcp, [::]:9090->9090/tcp
Tester la connexion à l’API Prometheus
1
2
# curl -u admin http://ip_or_servername:9090/metrics
curl -u admin http://localhost:9090/metrics
Remarque :
-u adminpour s’authentifier avec l’utilisateuradmin.
1
2
3
4
5
6
7
8
9
10
11
[...]
# HELP prometheus_target_sync_length_seconds Actual interval to sync the scrape pool.
# TYPE prometheus_target_sync_length_seconds summary
prometheus_target_sync_length_seconds{scrape_job="cadvisor",quantile="0.01"} 0.000124615
prometheus_target_sync_length_seconds{scrape_job="cadvisor",quantile="0.05"} 0.000124615
prometheus_target_sync_length_seconds{scrape_job="cadvisor",quantile="0.5"} 0.000124615
prometheus_target_sync_length_seconds{scrape_job="cadvisor",quantile="0.9"} 0.000124615
prometheus_target_sync_length_seconds{scrape_job="cadvisor",quantile="0.99"} 0.000124615
prometheus_target_sync_length_seconds_sum{scrape_job="cadvisor"} 0.000124615
prometheus_target_sync_length_seconds_count{scrape_job="cadvisor"} 1
[...]
Interface Web Prometheus et Grafana
Lancer l’interface web de Prometheus
http://192.168.10.221:9090
Une authentification sera demandée


L’état de tous les jobs doit être UP.
Lancer l’interface web de Grafana
http://192.168.10.221:3000

Se connecter avec l’utilisateur et le mot de passe définis dans le fichier docker-compose.yaml (admin)

La configuration de Grafana se fera plus loin
Déployer node_exporter
Opérations à réaliser sur chaque serveur à superviser.
Installer curl si nécessaire
1
sudo apt install -y curl
Télécharger la dernière version de node_exporter
1
2
3
4
5
curl -s https://api.github.com/repos/prometheus/node_exporter/releases/latest \
| grep browser_download_url \
| grep linux-amd64.tar.gz \
| cut -d '"' -f 4 \
| wget -i - -P /tmp
Vérifier le téléchargement
1
ls -lah /tmp/node_exporter*
-rw-rw-r-- 1 userx userx 12M 1 avril 17:24 /tmp/node_exporter-1.9.1.linux-amd64.tar.gz
Extraire node_exporter dans le répertoire /usr/local/bin
1
2
3
4
5
sudo tar -xzf /tmp/node_exporter-1.9.1.linux-amd64.tar.gz \
--wildcards \
--strip-components=1 \
-C /usr/local/bin \
'node_exporter-*/node_exporter'
Vérifier l’extraction de node_exporter
1
node_exporter --version
Résultat
1
2
3
4
5
6
node_exporter, version 1.9.1 (branch: HEAD, revision: f2ec547b49af53815038a50265aa2adcd1275959)
build user: root@7023beaa563a
build date: 20250401-15:19:01
go version: go1.23.7
platform: linux/amd64
tags: unknown
Créer un utilisateur pour le service node_exporter
Utilisateur node-exp qui lancera le service systemd node_exporter.
1
2
3
4
sudo useradd --no-create-home \
--shell /usr/sbin/nologin \
--comment "Node Exporter system user" \
node-exp
Créer le service node_exporter
1
sudo nano /etc/systemd/system/node_exporter.service
Ajouter
1
2
3
4
5
6
7
8
9
10
11
12
13
[Unit]
Description=Prometheus Node Exporter
Wants=network-online.target
After=network-online.target
[Service]
User=node-exp
Group=node-exp
Type=simple
ExecStart=/usr/local/bin/node_exporter
[Install]
WantedBy=multi-user.target
On retrouve l’utilisateur créé précédemment ainsi que le groupe du même nom.
Recharger la configuration systemd
1
sudo systemctl daemon-reload
Démarrer et activer le service node_exporter
1
sudo systemctl enable node_exporter --now
Vérifier l’état du service node_exporter
1
sudo systemctl status node_exporter
Vérifier si enabled
1
2
3
4
5
6
7
8
9
10
11
● node_exporter.service - Prometheus Node Exporter
Loaded: loaded (/etc/systemd/system/node_exporter.service; enabled; preset: enabled)
Active: active (running) since Wed 2025-08-27 16:20:19 CEST; 42s ago
Invocation: e2ee727f48a0420ca6a29fcc508f840f
Main PID: 11160 (node_exporter)
Tasks: 4 (limit: 9352)
Memory: 4.9M (peak: 5M)
CPU: 12ms
CGroup: /system.slice/node_exporter.service
└─11160 /usr/local/bin/node_exporter
Vérifier le fonctionnement node_exporter
Appeler le node_exporter en local et à partir du serveur monitoring pour valider son bon fonctionnement.
1
2
3
# curl http://IPouNomServeur:9100/metrics
# paperless
curl http://192.168.10.220:9100/metrics
Résultat
1
2
3
4
5
6
7
8
9
10
11
12
[...]
# TYPE promhttp_metric_handler_errors_total counter
promhttp_metric_handler_errors_total{cause="encoding"} 0
promhttp_metric_handler_errors_total{cause="gathering"} 0
# HELP promhttp_metric_handler_requests_in_flight Current number of scrapes being served.
# TYPE promhttp_metric_handler_requests_in_flight gauge
promhttp_metric_handler_requests_in_flight 1
# HELP promhttp_metric_handler_requests_total Total number of scrapes by HTTP status code.
# TYPE promhttp_metric_handler_requests_total counter
promhttp_metric_handler_requests_total{code="200"} 0
promhttp_metric_handler_requests_total{code="500"} 0
promhttp_metric_handler_requests_total{code="503"} 0
Configurer Prometheus pour récupérer les metriques de node_exporter
Opérations à réaliser sur le serveur monitoring.
1
sudo nano /monitoring/prometheus/prometheus.yml
Ajouter les configurations des serveurs à surveiller
1
2
3
4
5
- job_name: 'node_exporter'
static_configs:
- targets:
- 'ip_or_servername1:9100'
- 'ip_or_servername2:9100'
Remarque : Remplacer le nom du serveur pour chaque
targets
Nous avons 2 serveurs avec node-exporter
- Debian 13 vmtrix 192.168.10.220
- Alpine Linux alpi05 192.168.10.215
1
2
3
4
5
6
- job_name: 'node_exporter'
static_configs:
- targets:
- '192.168.10.220:9100'
- '192.168.10.215:9100'
Procédures d’installation semi auto de node_exporter
Debian
1
2
3
4
5
6
7
8
9
10
11
12
13
14
15
16
17
18
19
20
21
22
23
24
25
26
27
28
29
30
31
32
33
34
35
36
37
38
39
40
41
42
43
44
45
#!/bin/sh
# Debian: Installation node_explorer
# Copier ce contenu dans un fichier nommé 'node_explorer.sh'
# Rendre exécutable le fichier: 'chmod +x node_explorer.sh'
# Exécution: './node_explorer.sh'
#
# Télécharger la version v1.9.1 de node_exporter
wget -P /tmp https://github.com/prometheus/node_exporter/releases/download/v1.9.1/node_exporter-1.9.1.linux-amd64.tar.gz
# Extraire node_exporter dans le répertoire /usr/local/bin
sudo tar -xzf /tmp/node_exporter-1.9.1.linux-amd64.tar.gz \
--wildcards \
--strip-components=1 \
-C /usr/local/bin \
'node_exporter-*/node_exporter'
# Utilisateur 'node-exp' qui lancera le service systemd 'node_exporter'
sudo useradd --no-create-home \
--shell /usr/sbin/nologin \
--comment "Node Exporter system user" \
node-exp
# service node_exporter.service
sudo tee /etc/systemd/system/node_exporter.service << EOF
[Unit]
Description=Prometheus Node Exporter
Wants=network-online.target
After=network-online.target
[Service]
User=node-exp
Group=node-exp
Type=simple
ExecStart=/usr/local/bin/node_exporter
[Install]
WantedBy=multi-user.target
EOF
# Recharger la configuration systemd
sudo systemctl daemon-reload
# Démarrer et activer le service node_exporter
sudo systemctl enable node_exporter --now
Alpine linux
1
2
3
4
5
6
7
8
9
10
11
12
13
14
15
16
17
18
19
20
21
22
23
24
25
26
27
28
#!/bin/sh
# Alpine Linux: Installation node_explorer
# Copier ce contenu dans un fichier nommé 'node_explorer.sh'
# Rendre exécutable le fichier: 'chmod +x node_explorer.sh'
# Exécution: './node_explorer.sh'
# Installer l"application
sudo apk add prometheus-node-exporter
# service node_exporter
sudo tee /etc/init.d/node_exporter << EOF
#!/sbin/openrc-run
name="node_exporter"
description="Metrics"
command="/usr/bin/node_exporter"
command_background=true
pidfile="/run/node_exporter.pid"
EOF
# Rendre exécutable
sudo chmod +x /etc/init.d/node_exporter
# Démarrage au boot
sudo rc-update add node_exporter default
# Lancer le service
sudo service node_exporter start
Redémarrer les containers
Remarque : Opérations à réaliser sur le serveur monitoring
1
2
cd /monitoring
docker compose restart
Vérifier nouveau job dans prometheus
Se rendre sur l’interface web de Prometheus à l’adresse http://192.168.10.221:9090 puis Status, target health

L’état de tous les Endpoints du job node_exporter ajouté précédemment doit être UP.
Configuration de Grafana
Ajouter une source de données
Il faut créer et configurer une source de données (Data Source) de type Prometheus pour que Grafana puisse exploiter les métriques récoltées par notre serveur Prometheus.

Connections (1) –> Data sources (2) –> Add Data source, sélectionner Prometheus


Le nom de serveur prometheus dans Prometheus server URL correspond au nom du service de même nom dans le fichier docker-compose.yml

Se rendre à la fin du formulaire puis valider la création de la source de données en cliquant sur Save & test.

Ce message devrait s’afficher indiquant que tout est OK.
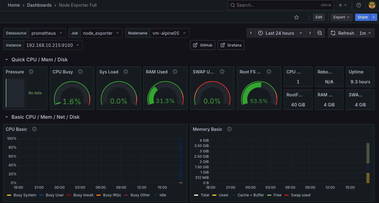
Import d’un tableau de bord pour node_exporter
La communauté de Grafana partage des Dashboard (Tableaux de bord) ce qui est très utile pour gagner du temps et pouvoir exploiter rapidement les métriques de Prometheus dans Grafana.
Nous utiliserons le tableau de bord 1860 Node Exporter Full pour visualiser les métriques provenant des nodes_exporter.

Cliquer sur le « + » en haut à droite puis Import dashboard.

Saisir l’id du dashboard à importer puis cliquer sur Load.

Ne pas oublier de sélectionner la source de données, dans notre cas : prometheus.

Les données arrivent progressivement.
Déployer cAdvisor
cAdvisor est un outil open source qui collecte et expose des métriques sur l’utilisation des ressources des containers en temps réel. La solution la plus simple consiste à le déployer en tant que container directement sur l’hôte Docker que l’on souhaite superviser.
cAdvisor a déjà été déployé précédemment sur le serveur monitoring grâce au service de même nom dans le fichier docker-compose.yml.
Nous l’installerons donc sur les autres serveurs docker de notre infrastructure (vm-alpine05, …)
1
2
3
4
5
6
7
8
9
10
11
cadvisor:
image: gcr.io/cadvisor/cadvisor:latest
container_name: cadvisor
ports:
- "8080:8080"
volumes:
- /:/rootfs:ro
- /var/run:/var/run:ro
- /sys:/sys:ro
- /var/lib/docker/:/var/lib/docker:ro
restart: unless-stopped
Sur les machines ayant docker installé
Créer un répertoire cadvisor
1
sudo mkdir -p /monitoring/cadvisor
Créer un fichier docker-compose.yml
1
sudo nano /monitoring/cadvisor/docker-compose.yml
Ajouter
1
2
3
4
5
6
7
8
9
10
11
12
services:
cadvisor:
image: gcr.io/cadvisor/cadvisor:latest
container_name: cadvisor
ports:
- "8085:8080"
volumes:
- /:/rootfs:ro
- /var/run:/var/run:ro
- /sys:/sys:ro
- /var/lib/docker/:/var/lib/docker:ro
restart: unless-stopped
Modifier le port 8080:8080 côté hôte si 8080 est déjà utilisé.
Déployer cAdvisor
Se placer dans le répertoire contenant le fichier docker-compose.yml :
1
cd /monitoring/cadvisor
Lancer le déploiement de cadvisor :
1
2
# précéder de 'sudo' si docker n'a pas les permissions
docker compose up -d
Vérifier le déploiement de cAdvisor
1
2
# précéder de 'sudo' si docker n'a pas les permissions
docker compose ps
Résultat
1
2
NAME IMAGE COMMAND SERVICE CREATED STATUS PORTS
cadvisor gcr.io/cadvisor/cadvisor:latest "/usr/bin/cadvisor -…" cadvisor About a minute ago Up About a minute (healthy) 0.0.0.0:8085->8080/tcp, [::]:8085->8080/tcp
L’état du container cadvisor doit être UP
Ajouter une nouvelle cible pour le job cadvisor dans Prometheus
Opérations à réaliser sur le serveur monitoring.
1
sudo nano /monitoring/prometheus/prometheus.yml

Dans notre cas, le job cadvisor a déjà été créé précédemment.
Nous avons donc ajouté une nouvelle cible à targets pour cibler le cadvisor déployé sur vm-alpi05.
Redémarrer les containers
Remarque : Opérations à réaliser sur le serveur monitoring
1
2
cd /monitoring
docker compose restart
Tester l’exporter cadvisor
Vérifier l’accès aux metrics de cadvisor en local et depuis le serveur monitoring.
1
2
# curl http://IPouNomServeur:8080/metrics
curl http://192.168.10.215:8085/metrics
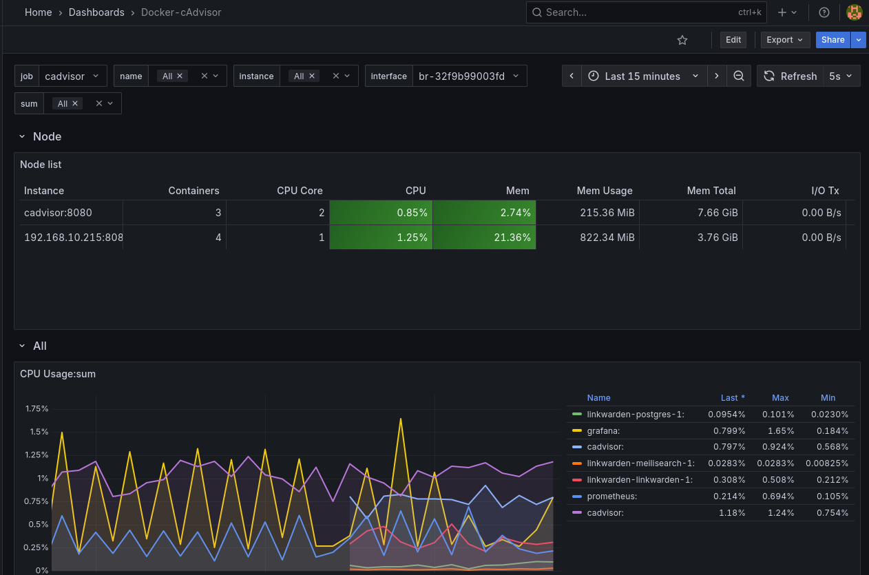
Tableau de bord pour cAdvisor dans Grafana
Il existe de nombreux tableaux de bord pour exploiter les métriques provenant de cAdvisor. Nous utiliserons le tableaux de bord 13946 Docker-cAdvisor.
Déployer blackbox_exporter
blackbox_exporter est un outil de Prometheus qui permet de vérifier la disponibilité et la performance de services réseau (HTTP, DNS, TCP, ICMP, etc.) en effectuant des tests externes, comme un “blackbox”, sans accéder directement à l’intérieur des systèmes.
Contrairement aux autres exporters, blackbox_exporter se déploie à un seul endroit et teste les services à distance, sans installation sur les serveurs cibles. Nous l’ajouterons donc en tant que service dans le fichier docker-compose.yml du serveur monitoring.
Ajouter un service blackbox_exporter au fichier docker-compose.yml
Opérations à réaliser sur le serveur monitoring.
1
sudo nano /monitoring/docker-compose.yml
Ajouter le service
1
2
3
4
5
6
7
8
9
10
blackbox:
image: quay.io/prometheus/blackbox-exporter:latest
container_name: blackbox_exporter
ports:
- "9115:9115"
volumes:
- ./blackbox_exporter:/config
command:
- "--config.file=/config/blackbox.yml"
restart: unless-stopped
Créer d’un répertoire blackbox_exporter
1
sudo mkdir /monitoring/blackbox_exporter
Créer un fichier de configuration pour blackbox_exporter
1
sudo nano /monitoring/blackbox_exporter/blackbox.yml
contenu
1
2
3
4
5
6
7
8
9
10
11
12
13
14
15
16
17
18
19
modules:
http_2xx:
prober: http
timeout: 5s
http:
valid_http_versions: ["HTTP/1.1", "HTTP/2.0"]
valid_status_codes: [] # Defaults to 2xx
method: GET
follow_redirects: true
fail_if_ssl: false
fail_if_not_ssl: false
fail_if_body_matches_regexp:
- "Could not connect to database"
#fail_if_body_not_matches_regexp:
# - "Download the latest version here"
tls_config:
insecure_skip_verify: true
#preferred_ip_protocol: "ip4" # defaults to "ip6"
#ip_protocol_fallback: false # no fallback to "ip6"
Le fichier définit des modules, qui sont des modèles de requêtes réutilisables par Prometheus dans ses jobs.
Par exemple, le module http_2xx effectue une requête GET et évalue son succès selon la configuration : le code de retour doit être 2xx et le corps de la réponse ne doit pas contenir la chaîne Could not connect to database.
Ajouter un job blackbox_exporter dans Prometheus
1
sudo nano /monitoring/prometheus/prometheus.yml
contenu
1
2
3
4
5
6
7
8
9
10
11
12
13
14
15
16
17
18
19
20
21
- job_name: 'blackbox'
metrics_path: /probe
params:
module: [http_2xx] # Look for a HTTP 200 response.
static_configs:
- targets:
- url1
- url2
- url3
relabel_configs:
- source_labels: [__address__]
target_label: __param_target
- source_labels: [__param_target]
target_label: instance
- target_label: __address__
replacement: ip_or_servername:9115 # The blackbox exporter's real hostname:port.
- job_name: 'blackbox_exporter'
static_configs:
- targets:
- 'ip_or_servername:9115' # The blackbox exporter's real hostname:port.
Job blackbox : Teste la disponibilité des services web spécifiés dans targets en utilisant le module http_2xx. Chaque URL est sondée par le Blackbox Exporter central, qui détermine le succès selon le code HTTP et le contenu de la réponse. Il permet de vérifier que les services sont joignables et répondent correctement.
Job blackbox_exporter : Collecte les métriques opérationnelles du Blackbox Exporter lui-même, comme son état et ses performances internes.
Remarque 1 : Remplacez url1, url2 et url3 par les URLs que vous souhaitez réellement tester. Remarque 2 : Remplacez ip_or_servername par l’adresse IP ou le nom DNS de votre serveur monitoring.
Redéployer la solution de monitoring
1
2
sudo docker compose down
sudo docker compose up -d
Commande à lancer dans le répertoire contenant le fichier docker-compose.yml.
docker compose restart ne suffira pas car nous avons modifier la définition du déploiement.

Les jobs blackbox et blackbox_exporter sont bien UP.
Un statut UP indique que la sonde (probe) a fonctionné correctement, mais ne garantit pas que le service cible est opérationnel. Pour connaître l’état réel du service, il faut consulter la métrique probe_success de la sonde.
Ajouter un tableau de bord pour blackbox_exporter dans Grafana
Il existe de nombreux tableaux de bord pour exploiter les métriques provenant de blackbox_exporter. Nous utiliserons le tableaux de bord 18538 BlackBox Exporter.
Procédures simplifiées
Télécharger et installer les différents scripts pour la collecte des informations nécessaires à Prometheus
Machines
cAdvisor
Script cAdvisor installe un container docker-compose dans le dossier /monitoring/cadvisor
Ce script être exécuté sur une machine ayant docker-compose installé et fonctionnel
- Télécharger le script:
wget https://chirpy.rnmkcy.eu/files/cadvisor.sh - Rendre exécutable le fichier:
chmod +x cadvisor.sh - Exécution:
./cadvisor.sh
node_exporter
Si parefeu sur la machine, ouvrir le port 9100
1
2
# Parefeu ufw
sudo ufw allow 9100/tcp
Alpine Linux
- Télécharger le fichier ‘node_exporter_alpine.sh’:
wget https://chirpy.rnmkcy.eu/files/node_exporter_alpine.sh - Rendre exécutable le fichier:
chmod +x node_exporter_alpine.sh - Exécution:
./node_exporter_alpine.sh
Debian
- Télécharger le fichier nommé ‘node_exporter.sh’:
wget https://chirpy.rnmkcy.eu/files/node_exporter.sh - Rendre exécutable le fichier:
chmod +x node_explorer.sh - Exécution:
./node_exporter.sh
Monitoring - Prometheus Grafana
vm-debian13-02 vmtrix02 Prometheus - Grafana 192.168.10.221
cAdvisor
Ajouter une nouvelle cible pour le job cadvisor dans Prometheus
1
sudo nano /monitoring/prometheus/prometheus.yml
Aller dans la rubrique job_name: 'cadvisor' et ajouter la nouvelle adresse IP:8085 en respectant bien la structure yaml
1
2
3
4
5
6
7
8
9
- job_name: 'cadvisor'
static_configs:
- targets:
- 'cadvisor:8080'
- '192.168.10.215:8085'
- '192.168.10.211:8085'
- '192.168.10.212:8085'
- '192.168.10.214:8085'
- '192.168.10.218:8085'
Redémarrer les containers
1
2
cd /monitoring
docker compose restart
Tester l’exporter cadvisor, Vérifier l’accès aux metrics de cadvisor en local et depuis le serveur monitoring.
1
2
3
# curl http://IPouNomServeur:8080/metrics
# exemple
curl http://192.168.10.215:8085/metrics
node_exporter
Configurer Prometheus pour récupérer les metriques de node_exporter
1
sudo nano /monitoring/prometheus/prometheus.yml
Ajouter les configurations des serveurs à surveiller
1
2
3
4
5
- job_name: 'node_exporter'
static_configs:
- targets:
- '192.168.10.220:9100'
Redémarrer les containers
1
2
cd /monitoring
docker compose restart
Appeler le node_exporter en local et à partir du serveur monitoring pour valider son bon fonctionnement.
1
2
3
# curl http://IPouNomServeur:9100/metrics
# exemple
curl http://192.168.10.220:9100/metrics


